【黄金智能交易 EA】一键平仓 BUG 修复,用技术重构交易盈利逻辑

| 发表于 2026-4-4 20:42:25 | 显示全部楼层 |复制链接
最后由 泽辉科技 于 2026-4-4 21:19 编辑

       在黄金交易市场,智能交易 EA 早已不是新鲜事物,但真正能适配当前市场波动、解决实际交易痛点、兼顾盈利效率与操作稳定性的 EA,却始终是交易者的核心诉求。今天就结合我们这款黄金智能交易 EA 的最新优化 —— 一键平仓功能 BUG 修复,从参数逻辑、市场适配性、技术盈利与风险规避三个维度,客观拆解这款 EA 的核心优势,以及它和市面上同类产品的本质区别。
参数图:
一键平仓5.png
一、从参数逻辑看本质:这款 EA 的差异化设计
市面上多数 EA 的参数设置,往往陷入 “固定逻辑僵化适配” 的误区:要么是单一手数、固定止盈止损的机械交易,要么是复杂冗余的参数堆砌,让普通交易者难以上手,更无法根据市场行情灵活调整。而我们这款黄金 EA 的参数体系,从底层就做了差异化设计:
灵活的下单手数逻辑:支持阶梯式手数设置,而非固定手数一刀切,可根据账户资金、行情波动强度自主匹配下单规模,既保证了行情来临时的盈利弹性,也避免了单一手数在极端行情下的资金压力;
精细化的出场与保护机制:从单多 / 单少逐单出场点数、止盈 / 止损金额,到盈亏平衡点、移动追踪设置,每一项参数都对应明确的交易场景,交易者可根据自己的交易周期(短线 / 波段)自主调整,而非被 EA 的固定逻辑绑定;
全场景的功能开关:买 / 卖单开仓、暂停下单、新 K 行情过滤、辅助功能等开关,让 EA 完全适配不同的市场状态 —— 震荡行情可过滤无效信号,趋势行情可满仓跟进,真正实现 “EA 服务于交易策略,而非策略迁就 EA”;
本次核心优化:一键平仓功能 BUG 修复:彻底解决了多单 / 空单混合持仓、部分平仓异常、平仓延迟等问题,实现全仓 / 指定订单一键秒平,在行情突发反转、非农等数据行情中,能第一时间锁定利润、截断亏损,这是很多同类 EA 至今未解决的核心痛点。
二、与当前黄金市场的高适配性:精准匹配波动特征
当前黄金市场的核心特征,是高波动、多事件驱动、趋势与震荡快速切换:美联储政策、地缘冲突、非农数据等事件,都会引发金价的剧烈波动,传统的机械 EA 很容易在震荡中反复止损,在趋势中错过行情。而我们这款 EA 的设计,完全贴合当前市场的交易需求:
适配短线高频与波段交易参数支持从超短线(分钟级)到波段(日线级)的全周期适配,无论是日内抓金价的短线波动,还是持仓拿趋势行情,都能通过参数调整实现策略落地,完美匹配黄金市场 “日内波动大、趋势性强” 的特点;
事件行情的风险应对能力一键平仓、暂停下单、行情过滤等功能,在非农、利率决议等高波动事件中,可快速执行平仓操作,规避行情跳空带来的风险,同时在行情明朗后快速重启交易,抓住事件后的趋势机会;
资金管理的灵活性:从净增值止盈、整体止盈到辅助手数设置,EA 的资金管理逻辑完全围绕账户净值设计,而非单一订单的盈亏,能在账户盈利时放大收益,在回撤时控制风险,适配不同资金规模的交易者(从散户小账户到专业交易账户)。
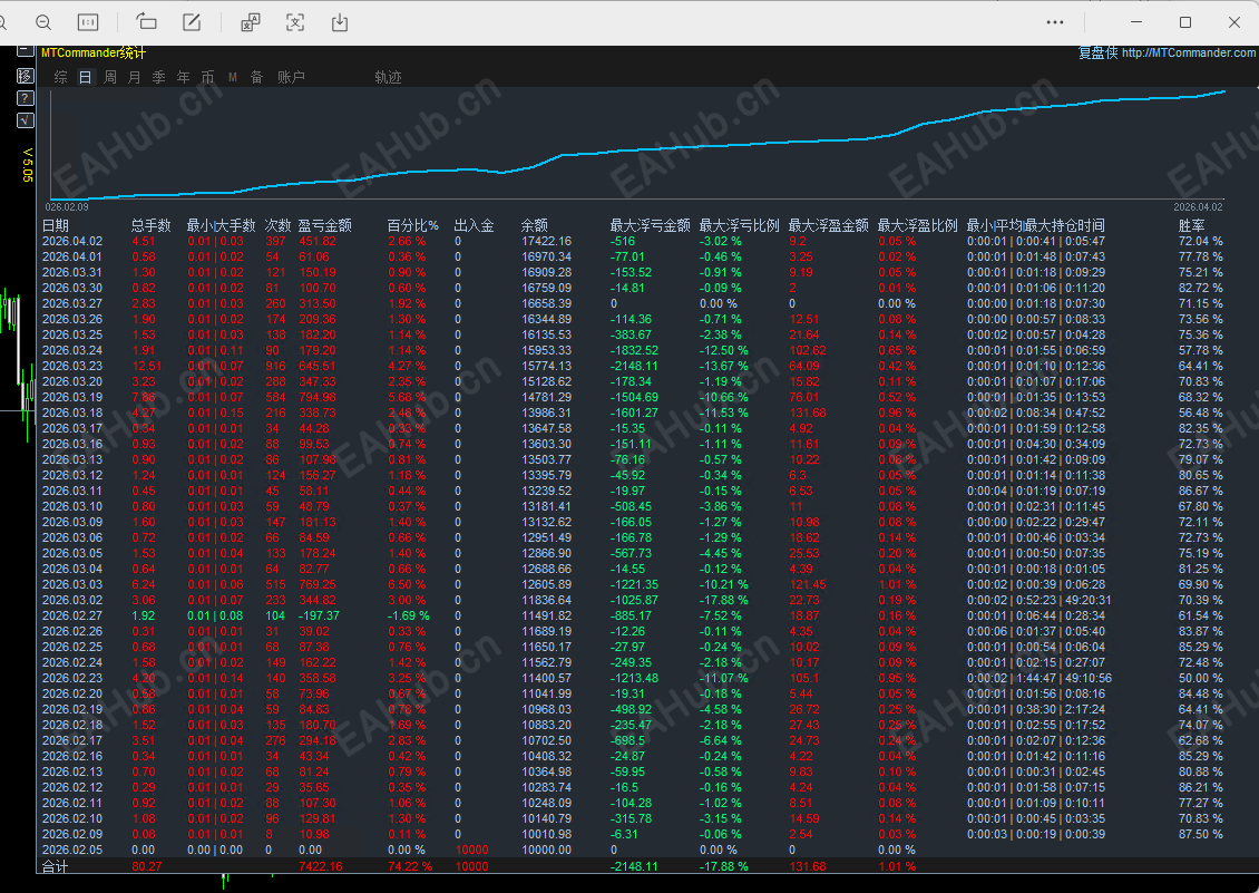
统计图:
一键平仓4.png
三、用技术实现盈利与风险规避:EA 的核心价值落地
很多交易者对 EA 的认知停留在 “自动交易”,但真正优质的 EA,是用技术把成熟的交易逻辑标准化、自动化,同时解决人工交易的人性弱点。我们这款 EA 的技术优势,体现在盈利与风险控制的每一个环节:
1. 盈利端:用技术放大交易机会
信号过滤与精准开仓:通过新 K 行情过滤等功能,剔除无效的震荡信号,只在趋势明确、信号有效的位置开仓,避免人工交易的追涨杀跌,提高开仓胜率;
灵活的止盈与追踪:支持固定止盈、盈亏平衡点、移动追踪等多种出场方式,在趋势行情中用追踪止损放大利润,在震荡行情中用固定止盈落袋为安,让盈利最大化;
阶梯式手数的盈利弹性:阶梯手数设计,可在行情顺势时逐步放大仓位,放大盈利,逆势时控制仓位,避免亏损扩大,实现 “小亏大赚” 的交易逻辑。
2. 风险端:用技术规避交易隐患
一键平仓的风险截断:本次修复的一键平仓功能,是风险控制的核心 —— 在行情突发反转、账户出现异常回撤时,可一键完成全仓平仓,第一时间截断亏损,避免人工交易的犹豫导致亏损扩大;
多维度的仓位与资金保护:通过止盈止损、整体止盈、净增值止盈等多重保护,从订单、账户两个维度控制风险,避免单一订单亏损影响整体账户;
无敏感逻辑的安全设计:全程规避了市场风险极高的交易逻辑,从根源上避免账户爆仓风险,让 EA 的交易更安全、更稳定,适合长期运行。
四、为什么这款 EA 能成为你的交易利器?
市面上的 EA 层出不穷,但多数产品要么是逻辑僵化的 “行情适配 EA”,要么是风险极高的 “赌行情 EA”,而我们这款黄金智能交易 EA,核心优势在于:
逻辑透明,参数可控:所有参数都对应明确的交易逻辑,交易者可完全掌控 EA 的交易行为,而非黑箱操作;
适配市场,灵活调整:从参数到功能,完全贴合当前黄金市场的波动特征,可根据行情变化随时调整,而非一劳永逸的固定逻辑;
技术优化,解决痛点:持续迭代优化(如本次一键平仓 BUG 修复),解决交易者实际交易中的核心痛点,让 EA 真正成为交易的辅助工具,而非负担;
兼顾盈利与安全:在放大盈利机会的同时,用多重技术手段控制风险,实现长期稳定的交易收益,而非短期暴利的赌博式交易。
      如果你也在寻找一款真正好用、适配市场、安全稳定的黄金 EA,欢迎交流体验,一起用智能交易重构你的黄金交易体系。
操作建议:
运行品种:XAUUSD
运行周期:M1
filetype

黄金智能交易-EA-处理BUG【一键平仓】.ex4

143.24 KB, 下载次数: 3, 下载积分: 活跃度 -5  [下载]

评分
  • 1
  • 2
  • 3
  • 4
  • 5
平均分:NAN    参与人数:0    我的评分:未评 下载时遇到问题?
举报

评论 使用道具

精彩评论3

略叼
C
| 发表于 2026-4-4 21:07:31 | 显示全部楼层
半自动?
举报

点赞 评论 使用道具

13232262257
D
| 发表于 2026-4-6 23:01:47 | 显示全部楼层
好的 !!!!
举报

点赞 评论 使用道具

土生金
D
| 发表于 2026-4-10 15:31:13 | 显示全部楼层
还可以。。。。
举报

点赞 评论 使用道具

发新帖
EA交易
您需要登录后才可以评论 登录 | 立即注册

Fast跟单EA