设为首页 收藏本站 切换语言 切换语言

【均线网格-EA】逆势开盘、顺势加仓捕捉价格回归收益

| 发表于 2025-11-10 15:47:38 | 显示全部楼层 |复制链接
该EA通过"逆势开盘、顺势加仓"的模式捕捉价格回归收益,同时利用均线作为趋势滤网,在保护性暂停机制下控制风险。核心优势在于加仓的顺势判断避免了传统网格在单边行情中无限加仓的风险。
一、核心策略概述
采用"**反向初开,顺势加仓**"的网格交易模式:
- **反向开仓**:当价格偏离均线过远时,逆势建立首单(逆短期趋势,搏价格回归)
- **顺势加仓**:价格向有利方向移动时,仅在趋势符合持仓方向时才加仓
- **逆势保护**:若趋势逆转不利于持仓,则暂停加仓,等待趋势恢复
二、开仓逻辑(首单)
**触发条件**:
1. 根据`UseBars`参数选择当前K线或收盘K线作为判断依据
2. **开多单**:当价格低于均线`Distance_PT`个点时(`bid + Distance_PT < MA`)
3. **开空单**:当价格高于均线`Distance_PT`个点时(`ask - Distance_PT > MA`
加载周期:15分钟
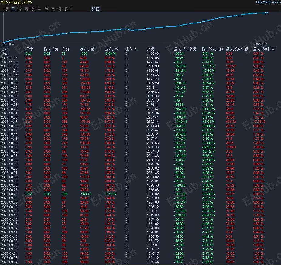
盈利统计图:
均线网格.jpg
参数统计图:
image.png

filetype

均线网格-EA.zip

96.07 KB, 下载次数: 38, 下载积分: 活跃度 -5  [下载]

评分
  • 1
  • 2
  • 3
  • 4
  • 5
平均分:NAN    参与人数:0    我的评分:未评 下载时遇到问题?
举报

评论 使用道具

精彩评论9

HXH999
D
| 发表于 2025-11-10 15:52:44 | 显示全部楼层
这个看起来很完善,,可以实用吗
举报

点赞 评论 使用道具

z34711741
D
| 发表于 2025-11-11 00:01:40 来自手机 | 显示全部楼层
谢谢楼主分享
举报

点赞 评论 使用道具

zwindsy
DD
| 发表于 2025-11-11 06:37:07 | 显示全部楼层
为啥曲线都这么好
举报

点赞 评论 使用道具

qaq121
D
| 发表于 2025-11-12 06:35:35 | 显示全部楼层
感觉不错啊
举报

点赞 评论 使用道具

星辰与大海
D
| 发表于 2025-11-30 16:23:22 | 显示全部楼层
看上去风险还是有的,要控制好资金,回撤有点大了
举报

点赞 评论 使用道具

lihua22
D
| 发表于 2025-12-10 08:28:34 | 显示全部楼层
下载看看效果
举报

点赞 评论 使用道具

hanwenjun
D
| 发表于 2026-1-23 12:24:25 | 显示全部楼层
过期了   
举报

点赞 1 评论 使用道具

clcl1711
DD
| 发表于 2026-1-24 00:01:52 | 显示全部楼层
有个大哥说 过期了
举报

点赞 评论 使用道具

clcl1711
DD
| 发表于 2026-1-24 00:02:12 | 显示全部楼层
怎么举报?
举报

点赞 评论 使用道具

发新帖
EA交易
您需要登录后才可以评论 登录 | 立即注册

 简体中文国旗 简体中文
 繁體中文国旗 繁體中文
 English国旗 English(英语)
 日本語国旗 日本語(日语)
 Deutsch国旗 Deutsch(德语)
 Русский язык国旗 Русский язык(俄语)
 بالعربية国旗 بالعربية(阿拉伯语)
 Türkçe国旗 Türkçe(土耳其语)
 Português国旗 Português(葡萄牙语)
 ภาษาไทย国旗 ภาษาไทย(泰国语)
 한어国旗 한어(朝鲜语/韩语)
 Français国旗 Français(法语)
翻译