设为首页 收藏本站 切换语言 切换语言

【黄金战斗机-EA】3个月左右6.94倍,灵活适配不同行情

| 发表于 2025-12-3 16:55:55 | 显示全部楼层 |复制链接
黄金战斗机-EA 该策略是一款温和与安全兼顾的马丁+多层风控为核心的策略,专为黄金波动特性打造,通过32层阶梯仓位、双向独立运行机制,在震荡与趋势回调中寻找盈利机会,同时最大限度降低马丁策略的固有风险。
一、策略定位清晰:
• 双向独立运行:多空方向分离计算,各自维护持仓层数、均价、止盈状态,互不干扰,震荡市中可双向获利;
• 动态网格间距:基础间距100点(约1美元),20层后扩大1.5倍,减少极端行情下的加仓频率;
二、策略交易逻辑:
入场规则:灵活适配不同行情
• 自动模式:无持仓时立即开首单,适合震荡市或趋势不明时段;
• MA过滤模式:基于M5周期EMA5与EMA20金叉/死叉信号开仓,减少趋势市中的逆势单,
加载货币:黄金窗口5分钟周期参数默认即可,止损大小可自行调整,
盈利统计图:
汇赚钱2.png
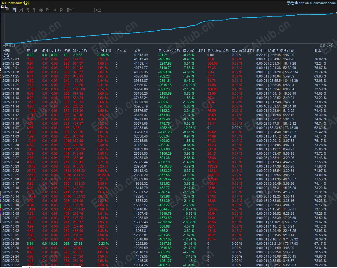
参数统计图:
image.png
filetype

黄金战斗机-EA.zip

41.46 KB, 下载次数: 12, 下载积分: 活跃度 -5  [下载]

评分
  • 1
  • 2
  • 3
  • 4
  • 5
平均分:3    参与人数:2    我的评分:未评 下载时遇到问题?
举报

评论 使用道具

精彩评论7

wrs2349
DD
| 发表于 2025-12-3 17:29:37 | 显示全部楼层
这个EA试用多久?
举报

点赞 评论 使用道具

xiaoyaoakk
D
| 发表于 2025-12-3 22:18:44 | 显示全部楼层
效果咋样
举报

点赞 评论 使用道具

yysjh
DD
| 发表于 2025-12-4 08:06:17 | 显示全部楼层
是J10还是J20?
举报

点赞 评论 使用道具

诚心的是吧
DD
| 发表于 2025-12-4 19:00:32 | 显示全部楼层
纯钩子
举报

点赞 1 评论 使用道具

11212
D
| 发表于 2025-12-7 00:42:00 | 显示全部楼层
怎么还是适用款啊啊啊啊
举报

点赞 评论 使用道具

kis8101
D
| 发表于 2025-12-7 09:32:56 | 显示全部楼层
下载不了,你们能下载?
举报

点赞 评论 使用道具

yysjh
DD
| 发表于 2025-12-8 07:41:42 | 显示全部楼层
试用的,不想看了。
举报

点赞 评论 使用道具

发新帖
EA交易
您需要登录后才可以评论 登录 | 立即注册

 简体中文国旗 简体中文
 繁體中文国旗 繁體中文
 English国旗 English(英语)
 日本語国旗 日本語(日语)
 Deutsch国旗 Deutsch(德语)
 Русский язык国旗 Русский язык(俄语)
 بالعربية国旗 بالعربية(阿拉伯语)
 Türkçe国旗 Türkçe(土耳其语)
 Português国旗 Português(葡萄牙语)
 ภาษาไทย国旗 ภาษาไทย(泰国语)
 한어国旗 한어(朝鲜语/韩语)
 Français国旗 Français(法语)
翻译