【老虎-EA,源码】最新修改M5版,欢迎下载测试交流  热门

| 发表于 2023-8-7 15:56:03 | 显示全部楼层 |复制链接
EA就是让分析和交易流程全部自动化的一串编码,在外汇交易中应用自动交易系统可以即时精准地执行所有外汇交易操作,交易者只需打开计算机,软件就可以自动监控市场并执行交易,即节约了时间也能抓住行情,EA是完全自动执行交易流程,避免人类情绪、减少人为失误是它的营销点,同时还可以实时运用数据分析,对交易进行指导,很大程度上可以提高规避风险、放大收益的概率,
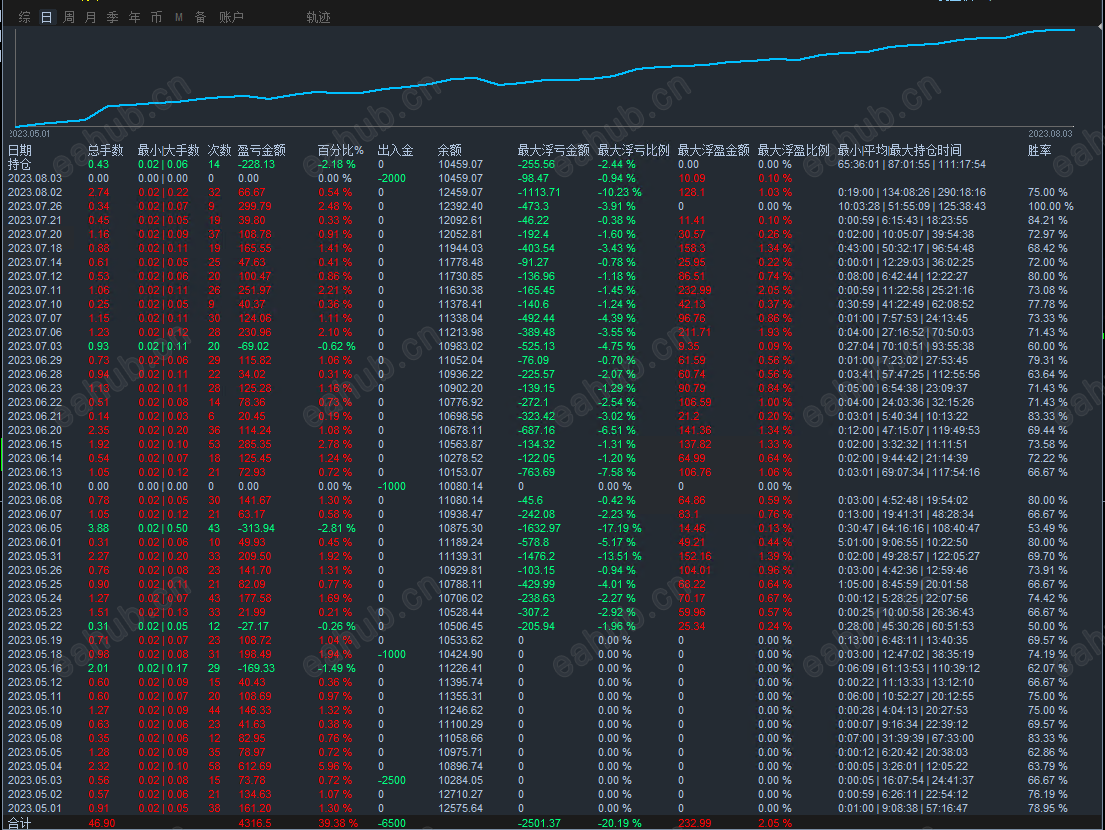
参数统计图:


老虎2.png
老虎1.png
filetype

老虎mq4-EA【最新修改版M5】 - 副本.zip

6.93 KB, 下载次数: 9, 下载积分: 活跃度 -5 售价: 2 H币  [记录]  [下载]

评分
  • 1
  • 2
  • 3
  • 4
  • 5
平均分:NAN    参与人数:0    我的评分:未评 下载时遇到问题?
举报

评论 使用道具

精彩评论30

zh135028
DDD
| 发表于 2023-8-7 17:43:10 | 显示全部楼层
看到这么完美的统计图,反手一个赞
举报

点赞 评论 使用道具

shao686868
DDD
| 发表于 2023-8-7 19:07:27 来自手机 | 显示全部楼层
实盘效果啥样
举报

点赞 评论 使用道具

静观明
有违规
| 发表于 2023-8-7 19:08:05 | 显示全部楼层
这个风控好还可以
举报

点赞 评论 使用道具

shllwk
DDD
| 发表于 2023-8-7 19:50:34 | 显示全部楼层
风控好非常值得研究。
举报

点赞 评论 使用道具

星空
DD
| 发表于 2023-8-7 20:49:49 | 显示全部楼层
曲线看着真不错,是实盘吗?
举报

点赞 评论 使用道具

hyqf123
DDD
| 发表于 2023-8-7 23:04:31 | 显示全部楼层
hello,, 不知道咋样
举报

点赞 评论 使用道具

稳稳赚钱
DDD
| 发表于 2023-8-7 23:37:02 | 显示全部楼层
实时运用数据分析
举报

点赞 评论 使用道具

石头1968
DDD
| 发表于 2023-8-8 01:24:25 | 显示全部楼层
看起来不是源码吧?
举报

点赞 评论 使用道具

842766951
DDD
| 发表于 2023-8-8 04:51:34 | 显示全部楼层
好像跟有名的马来西亚28币相似。
举报

点赞 评论 使用道具

yang0906
DDD
| 发表于 2023-8-8 08:28:27 | 显示全部楼层
浮亏有点大
举报

点赞 评论 使用道具

triple3
CC
| 发表于 2023-8-8 08:34:40 | 显示全部楼层
有没有实盘检验
举报

点赞 评论 使用道具

Txy/
D
| 发表于 2023-8-8 08:46:31 | 显示全部楼层
浮亏有点大了
举报

点赞 评论 使用道具

byqcom
有违规
| 发表于 2023-8-8 09:34:22 | 显示全部楼层
有用过的 朋友给讲解讲解??
举报

点赞 评论 使用道具

稳稳赚钱
DDD
| 发表于 2023-8-8 09:57:17 | 显示全部楼层
有点像扛单型EA
举报

点赞 评论 使用道具

9398
D
| 发表于 2023-8-8 10:24:33 | 显示全部楼层
平均每个月十多个点,不错
举报

点赞 评论 使用道具

稳稳赚钱
DDD
| 发表于 2023-8-8 12:36:35 | 显示全部楼层
赚66,最大浮亏1113。
举报

点赞 评论 使用道具

Joysing
DDD
| 发表于 2023-8-8 14:49:36 | 显示全部楼层
这是源码吗
举报

点赞 评论 使用道具

3309945875
DDD
| 发表于 2023-10-16 20:18:29 | 显示全部楼层
抓住行情
举报

点赞 评论 使用道具

shllwk
DDD
| 发表于 2023-11-7 06:39:37 | 显示全部楼层
策略源码免费分享
举报

点赞 评论 使用道具

12下一页
发新帖
EA交易
您需要登录后才可以评论 登录 | 立即注册