设为首页 收藏本站 切换语言 切换语言

【狂暴刷单:月化 280%!智能交易的极致效率,解锁资金增长新速度】

| 发表于 1 小时前 | 显示全部楼层 |复制链接
最后由 大佬 于 2026-3-6 11:42 编辑

       在智能交易的赛道上,“效率” 与 “精准” 是盈利的核心密码。而这款狂暴刷单智能交易系统,凭借经过千次实盘打磨的参数设置,将高频交易的优势发挥到极致,用实打实的运行逻辑,书写着资金增长的亮眼答卷!
参数图:
狂暴刷单.png
黄金参数配置:为狂暴刷单量身定制的盈利框架
每一组参数的背后,都是对市场波动的深度洞察,更是为 “高效率、稳节奏” 刷单量身打造的底层逻辑:
——周期与仓位:完美适配 15/30/60 分钟交易周期,主流直盘货币对表现最佳。采用 0.01 手固定仓位起步,1000  美金即可轻松启动,轻仓布局既降低了单笔风险,又为复利增长预留了充足空间。
——盈利目标规划:TargetMoneyFactor 数值拉至 100.0,搭配关闭自动止盈资金功能,让系统在单笔交易中充分  捕捉市场波动红利,不达到预设盈利预期绝不离场,将每一波行情的价值榨干。
——风险与时机把控:关闭自动止损资金功能的同时,搭配 50 的追踪止损启动点与 150 的追踪止损幅度,形成 “盈利锁仓、风险可控” 的双重保障;CandlestickHighLov 设为 500,配合 “规避消息面” 的 K 线模式,精准避开行情异动风险,只做有把握的交易。
——全天候布局:周一至周五全时段开启交易(00:00-23:59),买入、卖出最大订单数均设为 50,25 点的挂单距离与 30 点的步长设置,让系统在任何市场环境下,都能精准捕捉入场时机,全天候不缺席市场机会。
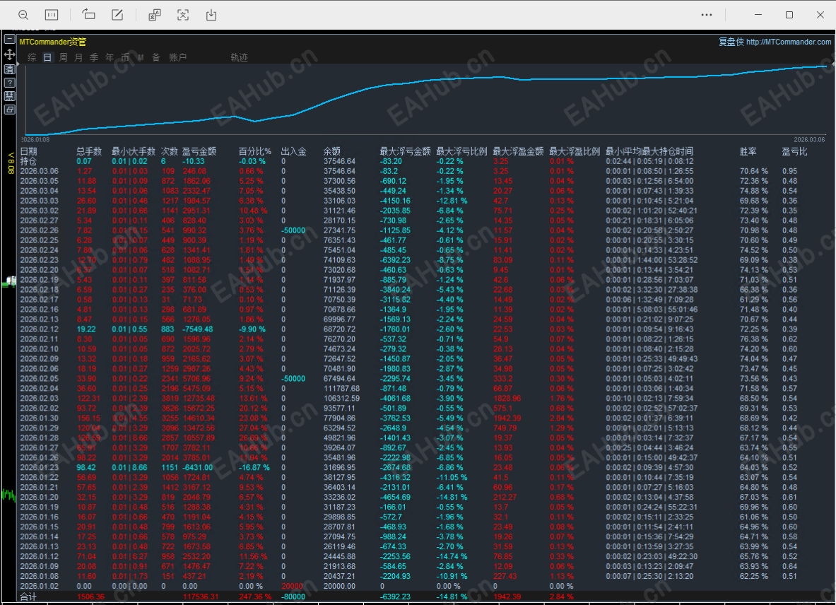
统计图:
狂暴刷单统计.png
核心优势:为什么它能成为刷单赛道的 “佼佼者”?
普适性强:15/30/60 分钟周期通吃,主流直盘货币对均可操作,新手无需纠结品种与周期选择,一键启动即可  运行。
节奏可控:挂单距离、步长、最大订单数等参数科学配比,既保证了刷单的频率,又避免了过度交易带来的风    险,实现 “高频不盲刷”。
门槛亲民:1000 美金即可起步,0.01 手轻仓模式对新手极度友好,无需大额资金,就能体验智能刷单带来的收  益增长。
操作建议:
运行品种:XAUUSD
运行规格:1000/0.01
运行周期:M1
filetype

狂暴刷单-EA.ex4

83.34 KB, 下载次数: 3, 下载积分: 活跃度 -5  [下载]

评分
  • 1
  • 2
  • 3
  • 4
  • 5
平均分:NAN    参与人数:0    我的评分:未评 下载时遇到问题?
如果有帮助,就支持一下我呗
举报

评论 使用道具

精彩评论2

lee0919
D
| 发表于 1 小时前 | 显示全部楼层
有时间限制吗?
举报

点赞 评论 使用道具

73htheuh
D
| 发表于 22 分钟前 | 显示全部楼层
lee0919 发表于 2026-3-6 12:03
有时间限制吗?

肯定有
举报

点赞 评论 使用道具

发新帖
EA交易
您需要登录后才可以评论 登录 | 立即注册

广告位
 简体中文国旗 简体中文
 繁體中文国旗 繁體中文
 English国旗 English(英语)
 日本語国旗 日本語(日语)
 Deutsch国旗 Deutsch(德语)
 Русский язык国旗 Русский язык(俄语)
 بالعربية国旗 بالعربية(阿拉伯语)
 Türkçe国旗 Türkçe(土耳其语)
 Português国旗 Português(葡萄牙语)
 ภาษาไทย国旗 ภาษาไทย(泰国语)
 한어国旗 한어(朝鲜语/韩语)
 Français国旗 Français(法语)
翻译