设为首页 收藏本站 切换语言 切换语言

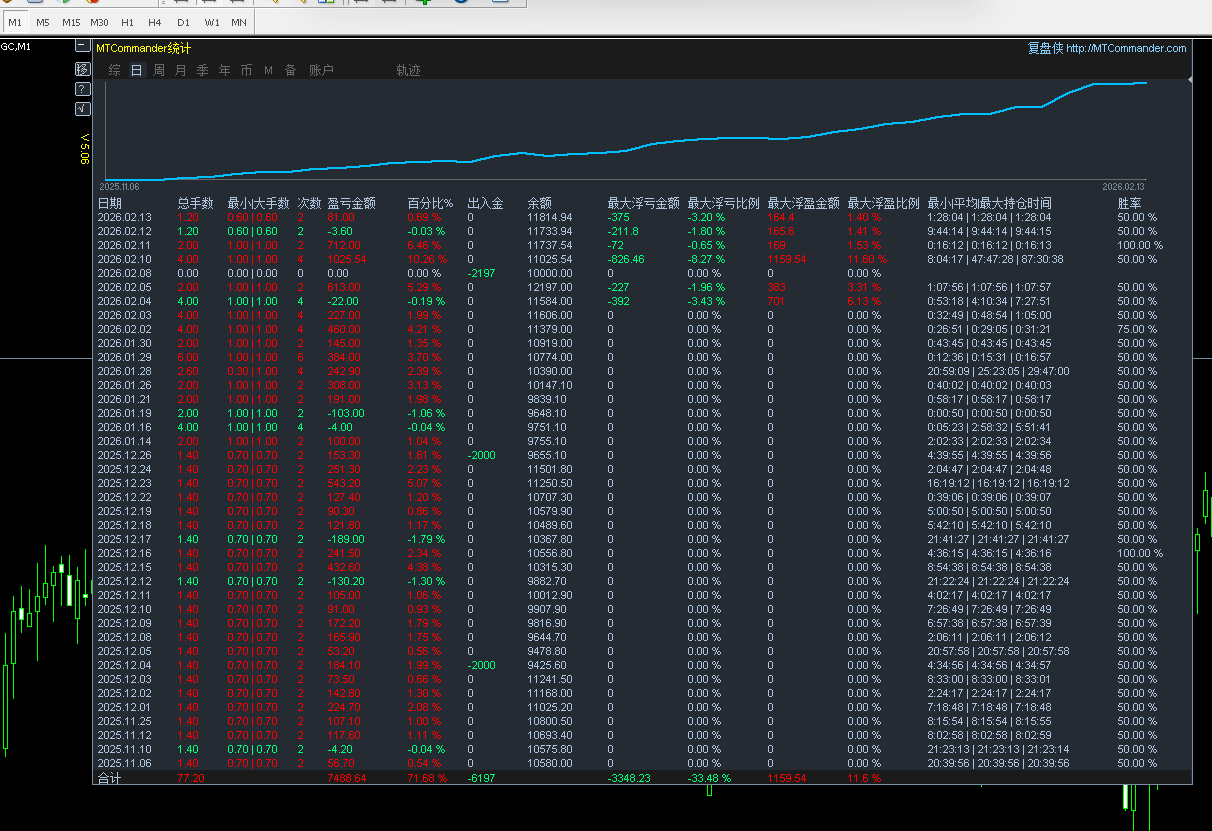
EX实盘,两个月,入500,出2200,余1300,24小时运行,扛过大单边,发出来得瑟得瑟  热门

| 发表于 2026-1-21 11:00:08 | 显示全部楼层 |复制链接
EX实盘,两个月,入500,出2200,余1300,24小时运行,扛过大单边,发出来得瑟得瑟
微信图片_20260121105807_14_22.png
微信图片_20260121105757_13_22.png
举报

评论 使用道具

精彩评论20

ea42412
DDD
| 发表于 2026-1-21 11:10:59 | 显示全部楼层
是什么EA吗
举报

点赞 评论 使用道具

毛先生
D
| 发表于 2026-1-21 11:11:12 来自手机 | 显示全部楼层
发观摩看一下
举报

点赞 评论 使用道具

ea13131
C
| 发表于 2026-1-21 11:11:44 | 显示全部楼层
对,有观摩看看吗
举报

点赞 评论 使用道具

2662791492
D
| 发表于 2026-1-21 11:23:39 | 显示全部楼层
可以看看观摩吗
举报

点赞 评论 使用道具

cxhunzi
DD
 楼主 | 发表于 2026-1-21 11:53:49 | 显示全部楼层
不发观摩,自用EA,就是发出来得瑟得瑟
举报

点赞 评论 使用道具

Jasonsren
C
| 发表于 2026-1-21 12:08:33 | 显示全部楼层
可以的 挺牛的
举报

点赞 评论 使用道具

zl880807
D
| 发表于 2026-1-23 12:02:20 | 显示全部楼层
独食难肥
举报

点赞 评论 使用道具

cxhunzi
DD
 楼主 | 发表于 2026-1-24 10:10:52 | 显示全部楼层

能吃口热菜就很不错了。。。
举报

点赞 评论 使用道具

xiaomeng
D
| 发表于 2026-2-1 17:56:14 | 显示全部楼层
可以发个测试看看不,能不能进行合作
举报

点赞 评论 使用道具

jinney848
D
| 发表于 2026-2-5 11:12:36 | 显示全部楼层
你自己写的?
举报

点赞 评论 使用道具

陛下何故谋反
C
| 发表于 2026-2-6 11:41:10 | 显示全部楼层
这个EA有点东西
举报

点赞 评论 使用道具

431660968
D
| 发表于 2026-2-6 19:42:16 | 显示全部楼层
发出来分享分享
举报

点赞 评论 使用道具

无绪言
D
| 发表于 2026-2-7 09:43:08 | 显示全部楼层
发出来呵,共荣共肥!
举报

点赞 评论 使用道具

sunhf
D
| 发表于 2026-2-8 18:01:19 | 显示全部楼层
浮亏怎么只有两天,其他看不到差评啊
举报

点赞 评论 使用道具

hellomrtan
D
| 发表于 2026-2-10 16:51:03 | 显示全部楼层
这种行情 还能跑的EA 确实有点东西
举报

点赞 评论 使用道具

seeyou33
D
| 发表于 2026-2-10 18:15:21 | 显示全部楼层
看着很不错的样子
举报

点赞 评论 使用道具

张宝全
D
| 发表于 2026-2-10 19:48:51 | 显示全部楼层
哥,这么好的EA分享一下嘛!天天被割韭菜,钱都让平台赚完了
举报

点赞 评论 使用道具

阿波仙森
D
| 发表于 2026-2-15 23:52:46 | 显示全部楼层
111.PNG 那我这个咱样?
举报

点赞 评论 使用道具

830818Lj
D
| 发表于 2026-2-18 08:37:31 | 显示全部楼层
发出来呵,都喝口汤
举报

点赞 评论 使用道具

12下一页
发新帖
EA交易
您需要登录后才可以评论 登录 | 立即注册

 简体中文国旗 简体中文
 繁體中文国旗 繁體中文
 English国旗 English(英语)
 日本語国旗 日本語(日语)
 Deutsch国旗 Deutsch(德语)
 Русский язык国旗 Русский язык(俄语)
 بالعربية国旗 بالعربية(阿拉伯语)
 Türkçe国旗 Türkçe(土耳其语)
 Português国旗 Português(葡萄牙语)
 ภาษาไทย国旗 ภาษาไทย(泰国语)
 한어国旗 한어(朝鲜语/韩语)
 Français国旗 Français(法语)
翻译