设为首页 收藏本站 切换语言 切换语言

【超级均线顺势EA】顺势做单不惧单边,风险可控,收益高可刷单。实盘一年翻500%!  热门

| 发表于 2025-8-1 12:08:39 | 显示全部楼层 |复制链接
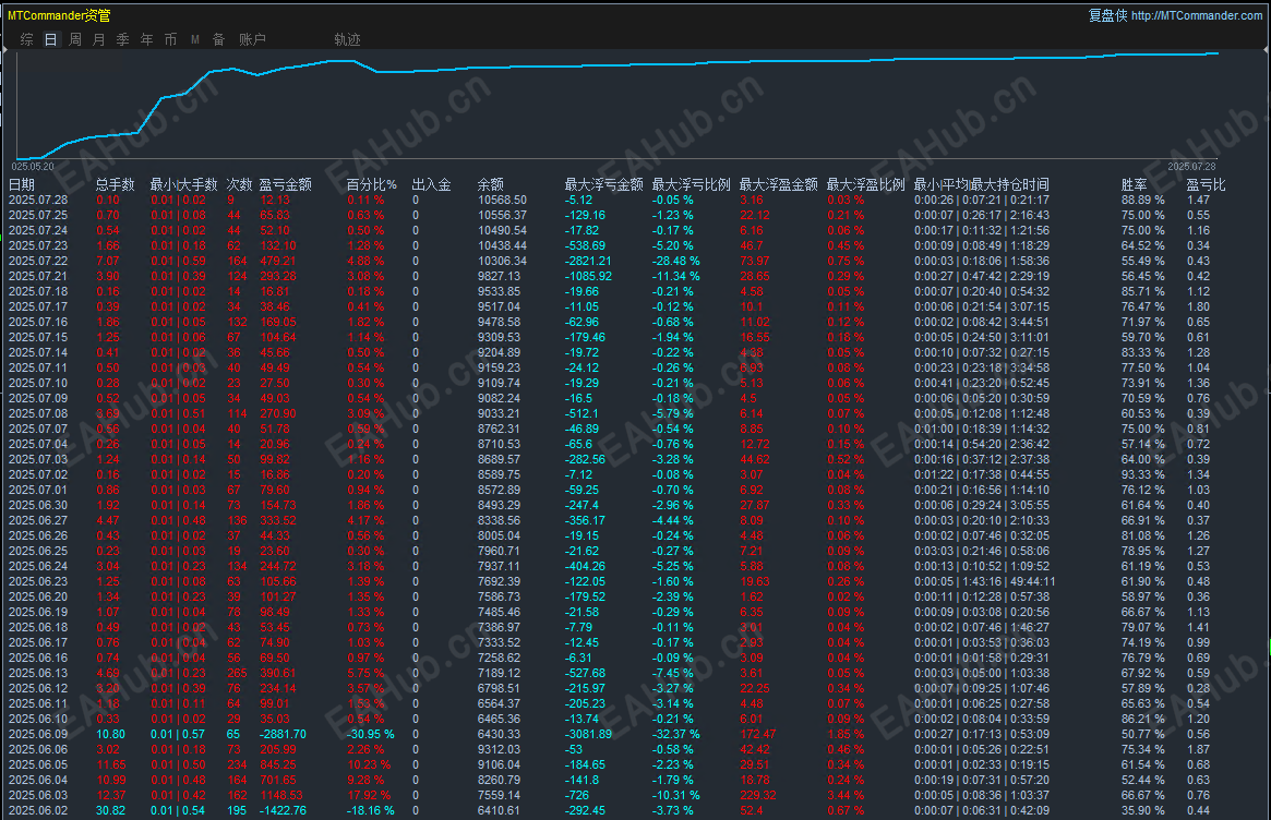
超级均线顺势EA根据均线顺势开仓,大行情依旧稳定运行,月收益100%+开仓自带止损止盈风控。
手数可以在参数面板调整,界面简洁明了,都是汉化版,一目了然。模拟实盘同步运行,大小资金都可以。
EA的特点:以顺势网格为核心,依据价格开仓,挂单交易, 突破高低点顺势开仓,顺势加仓,
总体盈利全部平仓,这种顺势交易的方法可以让交易者在市场中明显获得更大的利润。
加仓策略,在上升趋势中,价格出现一定幅度的回调时,EA 会再次买入货币对,以期待价格继续上涨。
止盈止损机制,如果市场突然反转,价格下跌到预设的止损点,EA 会自动卖出货币对,避免进一步的损失。
风险控制,为了确保交易的安全性, EA会严格控制风险指标此外, 还会通过合理的仓位管理严格的交易纪律等方式来降低风险,避免爆仓的发生。支持黄金,货币等。喜欢的朋友欢迎下载测试!祝大家日进斗金!
运行周期:1H
运行货币:XAUUSD GBPUSD USDJPY
image.png
8.1号发帖子用.png
filetype

超级均线顺势EA.ex4.rar

59.33 KB, 下载次数: 66, 下载积分: 活跃度 -5  [下载]

评分
  • 1
  • 2
  • 3
  • 4
  • 5
平均分:3.44    参与人数:9    我的评分:未评 下载时遇到问题?
举报

评论 使用道具

精彩评论34

wrs2349
DD
| 发表于 2025-8-1 13:30:04 | 显示全部楼层
好不好用,自己下载试试才知道
举报

点赞 评论 使用道具

76762511
DDD
| 发表于 2025-8-1 13:43:57 来自手机 | 显示全部楼层
下个看看吧
举报

点赞 评论 使用道具

YJJS520
DD
| 发表于 2025-8-1 17:18:41 | 显示全部楼层
楼主你好,这个有时间限制吗
举报

点赞 评论 使用道具

f239664
DD
| 发表于 2025-8-1 23:12:54 来自手机 | 显示全部楼层
趋势反转后?是马丁加仓
举报

点赞 评论 使用道具

leo-jasmine
D
| 发表于 2025-8-2 17:45:55 | 显示全部楼层
这是。。。。
举报

点赞 评论 使用道具

8133
DD
| 发表于 2025-8-2 18:27:18 | 显示全部楼层

怎么样了
举报

点赞 评论 使用道具

zwindsy
DD
| 发表于 2025-8-2 21:01:35 | 显示全部楼层
图比较好
举报

点赞 评论 使用道具

lzxlzx1983
D
| 发表于 2025-8-3 02:24:55 | 显示全部楼层
试试看 应该是好东西
举报

点赞 评论 使用道具

Money520
DD
| 发表于 2025-8-3 14:56:56 | 显示全部楼层
可以正常测试吗
举报

点赞 评论 使用道具

FX战神01
DD
| 发表于 2025-8-4 09:23:42 | 显示全部楼层
有实盘的观摩吗
举报

点赞 评论 使用道具

框架结构
未及格
 楼主 | 发表于 2025-8-4 09:53:36 | 显示全部楼层
Money520 发表于 2025-8-3 14:56
可以正常测试吗

当然可以 有任何不清楚的 请随时联系
举报

点赞 评论 使用道具

豁然
D
| 发表于 2025-8-4 11:29:01 | 显示全部楼层
不够活跃测试了
举报

点赞 评论 使用道具

爱财爱己
D
| 发表于 2025-8-4 14:07:23 | 显示全部楼层
豁然 发表于 2025-8-4 11:29
不够活跃测试了

来 我发你测试下 联系我
举报

点赞 评论 使用道具

cxhunzi
DD
| 发表于 2025-8-8 15:57:08 | 显示全部楼层
看着是真的很牛逼啊
举报

点赞 评论 使用道具

cxhunzi002
DD
| 发表于 2025-8-8 16:00:35 | 显示全部楼层
有什么限制?
举报

点赞 评论 使用道具

mouseear
DD
| 发表于 2025-8-16 08:28:07 | 显示全部楼层
好用么?
举报

点赞 评论 使用道具

zhaoyiyuan
D
| 发表于 2025-8-18 20:27:07 | 显示全部楼层
66666666666
举报

点赞 评论 使用道具

框架结构
未及格
 楼主 | 发表于 2025-8-19 10:38:06 | 显示全部楼层

感谢老板支持!希望老板多多赚美元!
举报

点赞 评论 使用道具

taojining
D
| 发表于 2025-8-20 09:50:17 | 显示全部楼层
下载测试一下
举报

点赞 评论 使用道具

12下一页
发新帖
EA交易
您需要登录后才可以评论 登录 | 立即注册

 简体中文国旗 简体中文
 繁體中文国旗 繁體中文
 English国旗 English(英语)
 日本語国旗 日本語(日语)
 Deutsch国旗 Deutsch(德语)
 Русский язык国旗 Русский язык(俄语)
 بالعربية国旗 بالعربية(阿拉伯语)
 Türkçe国旗 Türkçe(土耳其语)
 Português国旗 Português(葡萄牙语)
 ภาษาไทย国旗 ภาษาไทย(泰国语)
 한어国旗 한어(朝鲜语/韩语)
 Français国旗 Français(法语)
翻译