设为首页 收藏本站 切换语言 切换语言

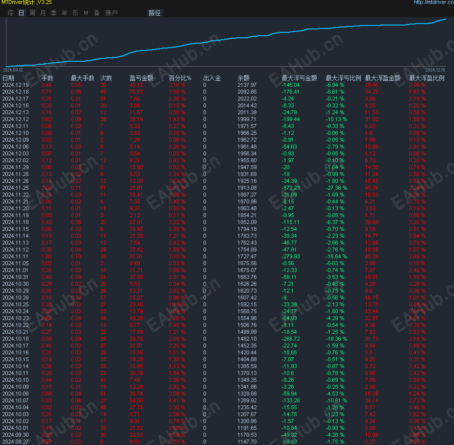
#光辉岁月 数据行情的表现更为抢眼,一直很稳定。浮亏不大,盈利稳定

| 发表于 2024-12-20 10:40:13 | 显示全部楼层 |复制链接
#光辉岁月 数据行情的表现更为抢眼,一直很稳定。浮亏不大,盈利稳定
服务器:ECMarkets-Live04
观摩账号: 1528300  
观摩密码 plm321
微信图片_20241220103833.png

ea是正式版本的为商业版,想要试用的联系作者获取测试版的
如果有帮助,就支持一下我呗
举报

评论 使用道具

精彩评论3

like8o8
CC
 楼主 | 发表于 2024-12-20 10:42:45 | 显示全部楼层
评论超过20条会上线测试版的到平台上
举报

点赞 评论 使用道具

hq2808
DDD
| 发表于 2024-12-22 22:25:03 | 显示全部楼层
还是挺不错的
举报

点赞 评论 使用道具

wangzhenguo
DD
| 发表于 2025-1-15 01:07:18 | 显示全部楼层
我也想试试
举报

点赞 评论 使用道具

发新帖
EA交易
您需要登录后才可以评论 登录 | 立即注册

like8o8

like8o8 CC

机会永远是留给有准备的人,也不要为失去一次机会而懊恼,现在努力一切都不会太晚

广告位
 简体中文国旗 简体中文
 繁體中文国旗 繁體中文
 English国旗 English(英语)
 日本語国旗 日本語(日语)
 Deutsch国旗 Deutsch(德语)
 Русский язык国旗 Русский язык(俄语)
 بالعربية国旗 بالعربية(阿拉伯语)
 Türkçe国旗 Türkçe(土耳其语)
 Português国旗 Português(葡萄牙语)
 ภาษาไทย国旗 ภาษาไทย(泰国语)
 한어国旗 한어(朝鲜语/韩语)
 Français国旗 Français(法语)
翻译