设为首页 收藏本站 切换语言 切换语言

【布林带趋势-EA】低风险,高收益,胜率高达70%,拿来即用  热门

| 发表于 2024-10-14 15:10:06 | 显示全部楼层 |复制链接
      做单原理:全自动智能交易软件,无需人工干预、非农无需关闭EA、日内短线、专做趋势行情,严格风控带止盈止损,动态移动止盈止损,以满足条件执行下单的交易系统,最低500美金运行0.01。
  这款EA当时非常火,因为有实盘账户,表现也还不错,在圈里面也是备受追捧。我也是凑热闹,仔细的学习了一下源码。看完源码后,记忆很深刻!做单思路真的很开阔,它的这种做单方式,也不是太复杂。为啥我说他思路开阔呢?
有以下几点:
1、一般人用布林带都是开发震荡型策略,常见的早盘头皮策略,很多都是基于布林带,当然也有些马丁策略。
2、对布林带的使用,就趋势策略而言,一般都是突破上轨做多,突破下轨做空,但仅仅这样的无法盈利的。本策略的对布林带带宽进行了限制,立马化腐朽为神奇,复盘就盈利了!
3、风险控制:都是点数风控。
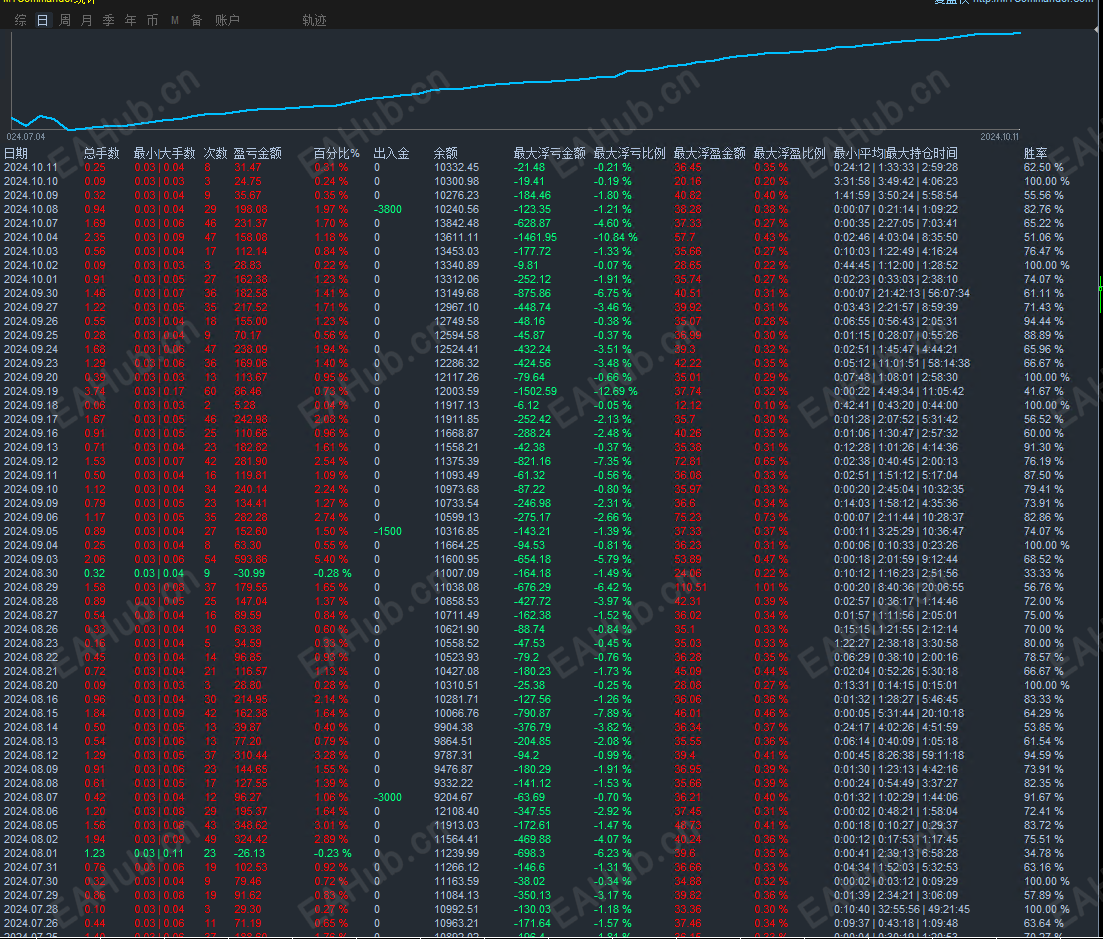
收益:月保守不低50%,月平均收益50--80%,收益不高但稳健,不浮夸,超低风险超低回撤。
加载周期:M15
加载货币:XAUUSD
参数图:
123.png
456.png
统计图:
789.png
filetype

布林带趋势-EA.ex4

129.65 KB, 下载次数: 90, 下载积分: 活跃度 -5  [下载]

评分
  • 1
  • 2
  • 3
  • 4
  • 5
平均分:4.83    参与人数:6    我的评分:未评 下载时遇到问题?
举报

评论 使用道具

精彩评论37

bgg7862778
D
| 发表于 2024-10-14 16:36:11 | 显示全部楼层
适合新手入手
举报

点赞 评论 使用道具

EA哥
未及格
| 发表于 2024-10-14 17:11:21 | 显示全部楼层
下载测试一下
举报

点赞 评论 使用道具

CENK
DD
| 发表于 2024-10-14 17:22:32 | 显示全部楼层
可以研究下
举报

点赞 评论 使用道具

13322835587
DD
| 发表于 2024-10-14 18:03:55 | 显示全部楼层
有跑过测试的吗,效果如何
举报

点赞 评论 使用道具

abdu112
D
| 发表于 2024-10-14 18:14:28 | 显示全部楼层
ln,lv,nlg/hn[gf
举报

点赞 评论 使用道具

bg4abm
CC
| 发表于 2024-10-15 05:52:20 | 显示全部楼层
谢谢分享
举报

点赞 评论 使用道具

EA哥
未及格
| 发表于 2024-10-15 08:29:20 | 显示全部楼层

非常适合
举报

点赞 评论 使用道具

EA哥
未及格
| 发表于 2024-10-15 08:30:08 | 显示全部楼层
13322835587 发表于 2024-10-14 18:03
有跑过测试的吗,效果如何

有测试过,效果挺好的
举报

点赞 评论 使用道具

irule
DD
| 发表于 2024-10-15 08:36:37 | 显示全部楼层
看着曲线像用了加仓啊
举报

点赞 评论 使用道具

wuhaitao80
D
| 发表于 2024-10-15 11:54:03 来自手机 | 显示全部楼层
有没有上实盘的朋友反馈一下
举报

点赞 评论 使用道具

dadaofy
DD
| 发表于 2024-10-15 15:24:10 | 显示全部楼层
有测试数据吗
举报

点赞 评论 使用道具

一笑而过
未及格
| 发表于 2024-10-16 08:46:10 | 显示全部楼层
下在下来测试一下
举报

点赞 评论 使用道具

liguangxing2007
DDD
| 发表于 2024-10-16 09:17:13 | 显示全部楼层
拿来好好用用看
举报

点赞 评论 使用道具

洋洋洋量化
未及格
 楼主 | 发表于 2024-10-17 11:17:52 | 显示全部楼层

适合
举报

点赞 评论 使用道具

洋洋洋量化
未及格
 楼主 | 发表于 2024-10-17 14:14:22 | 显示全部楼层

好好的
举报

点赞 评论 使用道具

yutian
DD
| 发表于 2024-10-17 14:38:11 | 显示全部楼层
下载测试一下看看,效果如何
举报

点赞 评论 使用道具

yutian
DD
| 发表于 2024-10-17 14:52:53 | 显示全部楼层
测试了一下,效果不是很好,也许方法错误吧
举报

点赞 评论 使用道具

洋洋洋量化
未及格
 楼主 | 发表于 2024-10-17 16:02:21 | 显示全部楼层
yutian 发表于 2024-10-17 14:52
测试了一下,效果不是很好,也许方法错误吧

你有不懂的,可以加我交流呀
举报

点赞 评论 使用道具

洋洋洋量化
未及格
 楼主 | 发表于 2024-10-17 17:03:59 | 显示全部楼层

欢迎下载测试对比
举报

点赞 评论 使用道具

12下一页
发新帖
EA交易
您需要登录后才可以评论 登录 | 立即注册

 简体中文国旗 简体中文
 繁體中文国旗 繁體中文
 English国旗 English(英语)
 日本語国旗 日本語(日语)
 Deutsch国旗 Deutsch(德语)
 Русский язык国旗 Русский язык(俄语)
 بالعربية国旗 بالعربية(阿拉伯语)
 Türkçe国旗 Türkçe(土耳其语)
 Português国旗 Português(葡萄牙语)
 ภาษาไทย国旗 ภาษาไทย(泰国语)
 한어国旗 한어(朝鲜语/韩语)
 Français国旗 Français(法语)
翻译