设为首页 收藏本站 切换语言 切换语言

趋势刷单策略,运行17个月,收益500%,黄金货币都可以做

| 发表于 2024-7-9 15:34:45 | 显示全部楼层 |复制链接
趋势刷单策略,ea挂上就会开仓,跑欧美运行17个月收益500%+,策略自带风控 ,建议根据资金带上风控

f0890d736755033779da64b28dc579d.png
d761024ce0d00f25211e24c0820eb9e.png



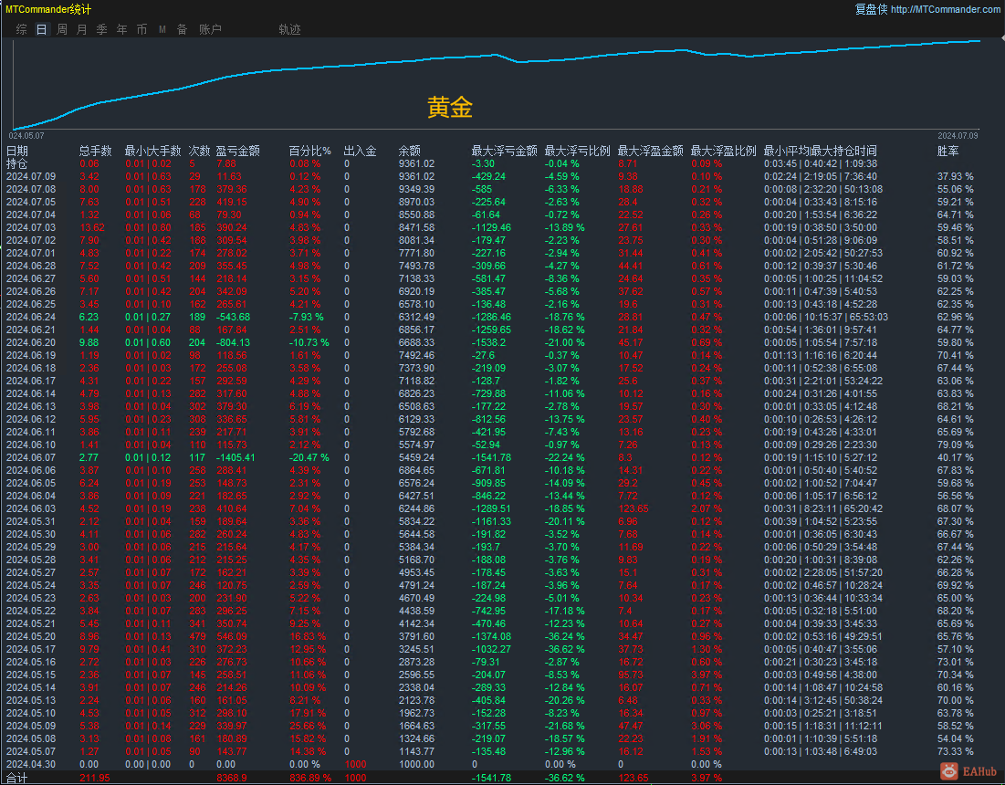
运行黄金的效果,运行2个月1000美金盈利到9000多美金,收益翻800%,日均刷单手数4手左右,盈利刷单两不误,建议带上30%的止损,参数上可以写
黄金.png
举报

评论 使用道具

发新帖
EA交易
您需要登录后才可以评论 登录 | 立即注册

 简体中文国旗 简体中文
 繁體中文国旗 繁體中文
 English国旗 English(英语)
 日本語国旗 日本語(日语)
 Deutsch国旗 Deutsch(德语)
 Русский язык国旗 Русский язык(俄语)
 بالعربية国旗 بالعربية(阿拉伯语)
 Türkçe国旗 Türkçe(土耳其语)
 Português国旗 Português(葡萄牙语)
 ภาษาไทย国旗 ภาษาไทย(泰国语)
 한어国旗 한어(朝鲜语/韩语)
 Français国旗 Français(法语)
翻译